Back to Blogs
A practical 2026 guide to video analytics for modern businesses—explaining how AI-powered analytics works, real-world use cases across industries, key benefits, and why organizations are replacing traditional camera systems with intelligent, cloud-enabled solutions like LiveReach AI.

The security landscape has evolved dramatically. Traditional CCTV systems that simply record footage are no longer enough to meet modern security demands. Organizations now need intelligent systems that can analyze, understand, and respond to events in real time—and that's exactly what video analytics delivers.
Video analytics is advanced technology that automatically analyzes video content to detect specific events, objects, and behaviors. Rather than requiring security personnel to monitor dozens of camera feeds simultaneously, video analytics software processes footage using sophisticated algorithms that identify meaningful events and alert teams only when action is needed.

The technology works by analyzing sequences of images to detect changes and anomalies. When something unusual occurs—whether it's unauthorized access, suspicious behavior, or a potential safety hazard—the system immediately flags it for review. This transforms passive surveillance into active security intelligence, allowing organizations to move from reactive responses to proactive threat prevention.
Learn more about how video intelligence powers modern security systems.
The evolution from traditional to AI-powered video analytics represents a fundamental shift in how surveillance systems operate.
Traditional video analytics rely on rule-based algorithms that detect pixel changes and motion. While useful for basic monitoring, these systems struggle with complex environments, varying lighting conditions, and crowded scenes. They also generate high rates of false alarms, wasting valuable time and resources. A tree branch swaying in the wind or rain on a camera lens can trigger false alerts that desensitize security teams.
AI video analytics leverage machine learning and deep learning to understand context in ways traditional systems cannot. These intelligent systems learn normal patterns of activity and can distinguish between routine events and genuine security concerns. They adapt to different lighting conditions, handle multiple simultaneous events, and continuously improve their accuracy over time.
The difference is profound. Where traditional systems might alert security teams dozens of times per day for insignificant events, AI-powered video analytics filters out noise and highlights only truly meaningful incidents.
Today's video analytics platforms offer comprehensive detection and analysis capabilities that extend far beyond simple motion detection.
Facial Recognition identifies and verifies individuals by analyzing facial features in real-time. This capability enhances access control by automatically recognizing authorized personnel, helps locate persons of interest, and improves overall facility security. Modern systems work effectively even with partially obscured faces, varying angles, and challenging lighting conditions.
License Plate Recognition (LPR) automatically reads and logs vehicle license plates to manage parking facilities, control vehicular access, and track suspicious vehicles across multiple locations. The technology captures plate information regardless of vehicle speed, weather conditions, or time of day.
Object Detection and Tracking monitors the presence and movement of specific items, from packages in warehouses to unattended bags in public spaces. Advanced systems track objects across multiple camera views for comprehensive situational awareness, maintaining continuous tracking even when objects temporarily move out of frame.
People Counting and Crowd Detection measures foot traffic, monitors occupancy levels, and detects crowd formation. Essential for safety management at events, retail analytics, and ensuring compliance with capacity limits. Modern algorithms achieve accuracy rates exceeding 95%, even in crowded environments.
Behavioral Analytics identify unusual patterns of movement or activity that may indicate security threats, such as loitering in restricted areas, wrong-way travel, aggressive movements, or repetitive patterns that might indicate surveillance activities. These systems establish baseline patterns and flag deviations that warrant human review.
Advanced Motion Detection distinguishes between relevant movement requiring attention and routine activity that can be safely ignored. Unlike simple motion detection, advanced systems understand context—differentiating between a person entering a restricted area and leaves blowing across a parking lot.
Heat Mapping visualizes traffic patterns and activity zones across your facility. By analyzing movement over time, heat maps reveal which areas receive the most foot traffic, where customers linger, and which zones are underutilized. This data-driven insight enables businesses to optimize layouts, improve product placement, and enhance the overall customer experience.
Parking Analytics transforms existing security cameras into intelligent parking management systems. Monitor parking lot occupancy in real-time, identify available spaces, track parking duration, and detect unauthorized parking—all without installing specialized sensors or equipment.
Retailers use video analytics to reduce theft while gaining clear insight into customer movement and store performance. Heat mapping and people counting reveal how shoppers navigate the space, where they spend the most time, and which areas drive the highest engagement—helping teams optimize layouts and product placement.
Queue detection alerts staff when checkout lines grow too long, improving service during peak periods. In convenience and quick-service environments, parking and arrival analytics further support smarter staffing and inventory decisions.
Learn how LiveReach helps retailers turn security cameras into actionable business intelligence.
Hospitals and care facilities deploy video analytics to monitor patient safety, detect falls or medical emergencies, identify contraband or weapons, and ensure only authorized personnel access restricted areas. Modern systems monitor for concerning activities while anonymizing video to protect patient privacy. They detect when patients attempt to leave secure units or when visitors access restricted areas.
Production facilities leverage video analytics for quality control, safety monitoring, and operational efficiency. Systems detect when workers operate equipment incorrectly, fail to wear protective gear, or when machinery shows signs of malfunction. Warehouses use video analytics to track product movements, verify shipments, and prevent theft.
See how LiveReach helps Kymera International improve safety, accuracy, and operational visibility using AI-powered video analytics.
Car wash operators face unique challenges around throughput optimization and customer safety. LiveReach AI addresses these with specialized analytics that track industry-specific metrics.

Queue management monitors vehicle wait times in real-time, identifying when lines exceed acceptable thresholds and enabling operators to adjust staffing dynamically. License plate recognition automatically captures every vehicle, enabling loyalty program integration, fraud prevention, and identifying non-members attempting to use member services.
Loading time analytics measure how long vehicles take to enter the wash bay, helping identify bottlenecks at entry points that slow throughput during peak hours. Processing time tracking monitors the duration of each wash cycle, alerting operators to equipment issues or inefficiencies that extend service times and reduce daily capacity. Vacuum time analytics reveal how long customers spend at vacuum stations, enabling optimization of vacuum placement and identifying when additional stations are needed to prevent post-wash congestion.
These metrics address car wash operators' main pain points: maximizing throughput without sacrificing service quality, identifying operational inefficiencies before they impact revenue, and understanding exactly where customer experience breaks down. When processing times increase by even 30 seconds per vehicle, it might indicate equipment maintenance needs. When vacuum times spike on weekends, it signals the need for additional stations during high-volume periods.
Customer safety monitoring ensures customers remain safely in their vehicles during automated wash cycles, detecting pedestrian movement in restricted areas. Incident documentation automatically records all incidents, from minor vehicle damage to customer disputes, providing instant footage access for resolving claims.
See how LiveReach helps car wash operators reduce damage claims and improve operations at scale in our Bubble Bath Car Wash customer story.
Nonprofit organizations operate with limited budgets while serving vulnerable populations. LiveReach AI provides affordable, scalable security that maximizes donor dollars.

Multi-site management oversees security across shelters, food banks, community centers, and administrative offices from one centralized platform. Visitor management tracks volunteer check-ins, monitors visitor access to sensitive areas, and maintains accurate attendance records for programs and events.
Donor and donation tracking capabilities measure foot traffic at donation centers, count the number of donors visiting facilities, and track donation drop-off patterns. This data helps nonprofits understand donor behavior, optimize staffing at donation centers, and generate reports that demonstrate community engagement to grant providers and stakeholders. Understanding peak donation times enables better volunteer scheduling and ensures adequate coverage when donors arrive.
After-hours monitoring maintains security without expensive guard services, with AI-powered detection alerting staff to potential break-ins. Grant compliance documentation generates comprehensive security reports and incident logs that satisfy grant requirements. Safety monitoring for vulnerable populations enables staff to detect falls, aggressive behavior, or individuals accessing areas that might pose safety risks.
Learn how nonprofits use LiveReach to improve safety, visibility, and incident response by supporting organizations like The Salvation Army.
Schools and universities use video analytics to enhance campus safety by detecting weapons, monitoring for unauthorized access, identifying unusual gatherings, and ensuring emergency exits remain unobstructed. Video analytics provides discreet but effective monitoring that respects student privacy while maintaining comprehensive security coverage.
Explore how schools use LiveReach to enhance campus safety and streamline investigations at locations like Lake Ridge.
Municipal authorities deploy video analytics for traffic management, parking optimization, crowd monitoring at public events, and coordinating emergency response efforts. Parking analytics help cities maximize revenue from municipal lots by monitoring occupancy, identifying patterns in usage, and optimizing pricing strategies based on demand.
Philadelphia International Airport (PHL), one of the busiest transportation hubs in the United States, relies on advanced video analytics to manage security across terminals, monitor crowd flow, detect unattended baggage, and coordinate incident response. The airport's system processes footage from hundreds of cameras simultaneously, using AI to identify potential threats while filtering out routine passenger movement. This intelligent approach enables security teams to focus resources on genuine concerns rather than false alarms, ensuring millions of travelers move safely through the facility each year.
Learn how LiveReach supports high-density environments with scalable video analytics on our airport solutions page.

LiveReach AI delivers enterprise-grade video analytics with an intuitive platform designed for organizations of all sizes. Our cloud-based solution transforms existing camera infrastructure into an intelligent security system without requiring hardware replacement.
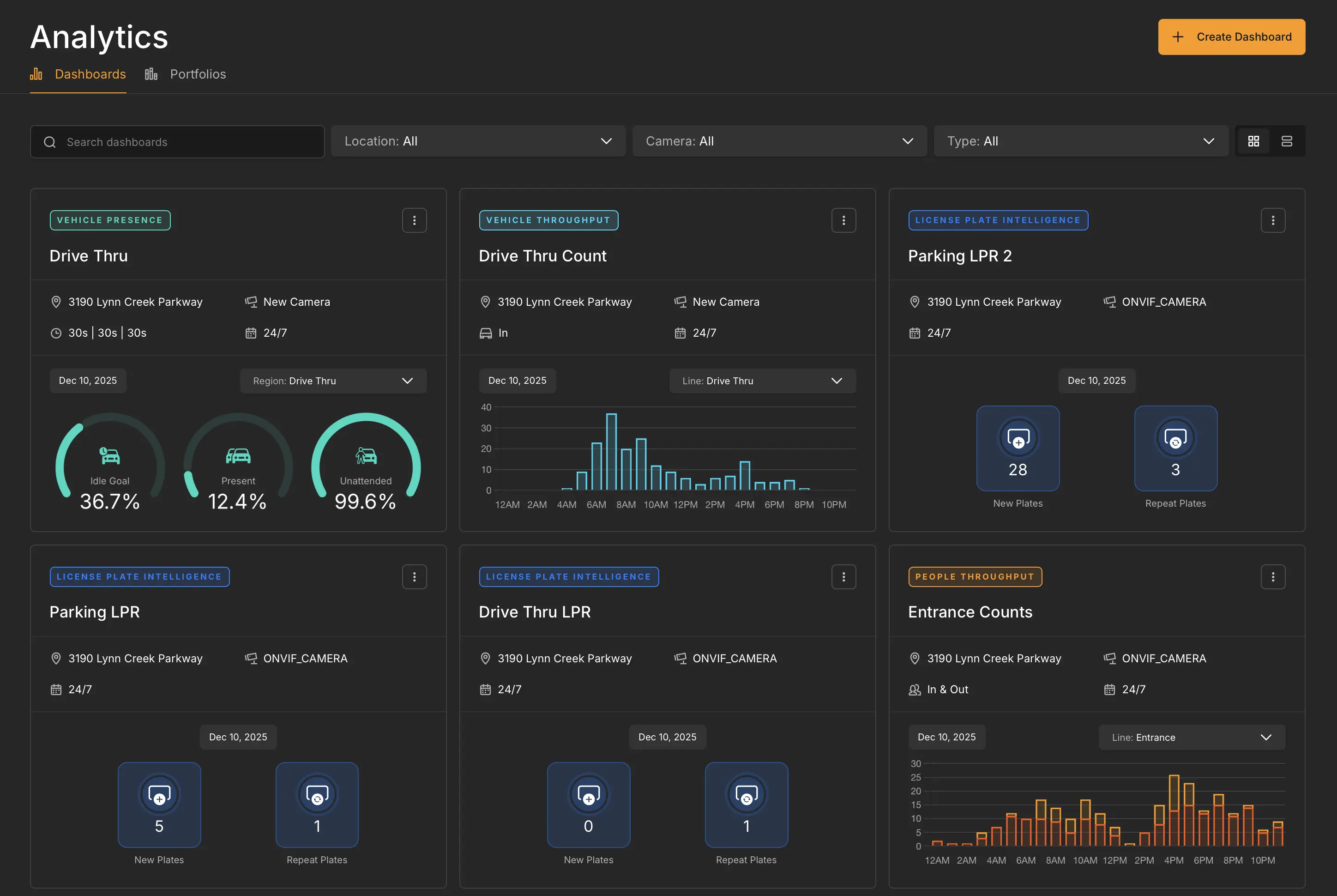
LiveReach AI's centralized dashboard provides real-time insights across all your locations from a single interface. Security teams can monitor multiple sites simultaneously, receive instant alerts, and access historical footage with powerful search capabilities.
.webp)
The dashboard consolidates information from dozens or hundreds of cameras into a coherent operational view. Real-time alert feeds prioritize notifications based on threat level, ensuring critical incidents receive immediate attention. Quick search functionality enables users to find specific events using natural language queries rather than manually scrubbing through hours of footage.
Faster response times result from real-time alerts with contextual information. Teams receive actionable intelligence rather than raw footage requiring analysis, enabling coordinated, effective interventions.
Cost savings accumulate despite potentially substantial initial investments. Video analytics delivers long-term savings through improved security outcomes, reduced staffing requirements, and prevention of theft and damage. One prevented theft or avoided lawsuit can offset months or years of system costs.
Actionable business intelligence provides value beyond security. Retail businesses optimize layouts based on traffic patterns, manufacturers improve production workflows by identifying bottlenecks, and facility managers enhance space utilization based on actual usage data.
Scalability ensures modern cloud-based platforms grow effortlessly with organizations. Businesses can add cameras and expand coverage without proportionally increasing monitoring costs.
Success with video analytics requires careful planning and consideration of several factors.
Integration compatibility should be your first consideration. Ensure your chosen solution integrates seamlessly with existing camera infrastructure. The best platforms work with virtually any IP camera, eliminating costly hardware replacement.
Processing architecture decisions involve choosing between edge processing (analysis at the camera) and server-based processing (centralized analysis). Edge analytics offer real-time performance with minimal latency. Server-based systems may be more cost-effective for smaller deployments.
Accuracy and training requirements must be understood. AI-powered systems require training to understand your specific environment. Look for solutions offering customizable detection rules and continuous learning capabilities.
Data privacy and compliance cannot be ignored. Video analytics must comply with privacy regulations. Implement appropriate data retention policies, robust access controls, and ensure transparency about how surveillance data is used.
Bandwidth and storage requirements impact both initial implementation and ongoing costs. Cloud-based platforms may require robust internet connectivity. Edge processing reduces bandwidth demands by analyzing video locally and transmitting only alerts and relevant clips.
The video analytics market continues to evolve rapidly with several emerging trends.
Increased AI adoption accelerates as artificial intelligence becomes more sophisticated and accessible. Even small businesses are implementing AI-powered video analytics as the technology becomes more affordable and user-friendly.
Integration with Internet of Things ecosystems enables video analytics to connect with broader smart building technologies, enabling automated responses to detected events. A system might detect suspicious activity and automatically increase lighting, activate audio warnings, and alert security simultaneously.
Enhanced predictive capabilities will transform video analytics from reactive to predictive security tools. Next-generation systems won't just detect events as they occur—they'll predict them before they happen, identifying patterns indicating potential security incidents.
Improved privacy protection enables effective security monitoring while protecting individual privacy through techniques like automatic anonymization and edge processing that keeps sensitive data local.
Multi-modal analysis will combine video with audio analytics, sensor data, and other inputs for more comprehensive situational awareness, creating threat detection and emergency response capabilities that exceed what any single sensor could provide.
With numerous providers offering video analytics platforms, selecting the right solution requires evaluating several key factors.
Look for platforms offering open architecture and compatibility with existing infrastructure. The ability to leverage current camera investments while adding intelligent analytics is essential for cost-effective implementation.
Prioritize solutions with proven accuracy in real-world conditions similar to your environment. Request demonstrations using footage from your actual facilities and review case studies from organizations in your industry.
Prioritize solutions with proven accuracy in real-world conditions similar to your environment. Request demonstrations using footage from your actual facilities and review case studies from organizations in your industry to validate performance beyond controlled demos.
Consider the total cost of ownership beyond initial licensing fees, including storage costs, bandwidth requirements, ongoing support, and training. Ensure the pricing model aligns with your budget and can scale as your organization grows.
Evaluate the user interface and overall ease of use. Security and operations teams should be able to quickly access relevant footage, configure alerts, and generate reports without extensive training or technical dependency.
Finally, assess the platform’s ability to scale reliably as demand increases. Effective video analytics systems must be capable of processing many objects simultaneously, particularly in high-density environments such as airports, campuses, and transportation hubs, without degradation in accuracy or performance. The underlying infrastructure should support large camera deployments with resilient AI pipelines, redundant processing, and high system uptime. As video analytics increasingly powers critical security and operational workflows, reliable APIs and consistently available services become essential for businesses that depend on these systems day to day.
Video analytics has transformed from a luxury feature into an essential component of modern security infrastructure. By automatically analyzing video content, detecting threats, and providing actionable intelligence, these systems enable organizations to protect people and assets more effectively while gaining valuable operational insights.
Whether you're securing a retail store, managing a car wash operation, protecting a nonprofit facility, overseeing an educational campus, or monitoring a major transportation hub like Philadelphia International Airport, video analytics delivers measurable improvements in both security outcomes and operational efficiency.
The technology continues advancing rapidly, with artificial intelligence and machine learning driving continuous improvements in accuracy, capabilities, and ease of use. Organizations that embrace video analytics today position themselves to benefit from ongoing innovations while establishing robust security foundations for the future.
Ready to transform your surveillance system into an intelligent security solution? Contact LiveReach AI to schedule a personalized demo and discover how our video analytics platform can help your organization detect threats faster, reduce false alarms, and gain actionable insights from your video infrastructure.
Schedule a demo of our platform to see how LiveReach can improve security at your organization.
Request Demo